Sumo Logicオンラインセミナーのバナー画像
終了
2022年7月27日(水) 11:00 〜 11:45

Sumo Logic オンラインセミナー
Sumo Logicで外部からのアクセスを分析し脅威情報(TI)を実現!

ペンティオ株式会社(本社:東京都千代田区、以下 ペンティオ)は2022年7月27日(水)に、Sumo Logicオンラインセミナーを開催しました。

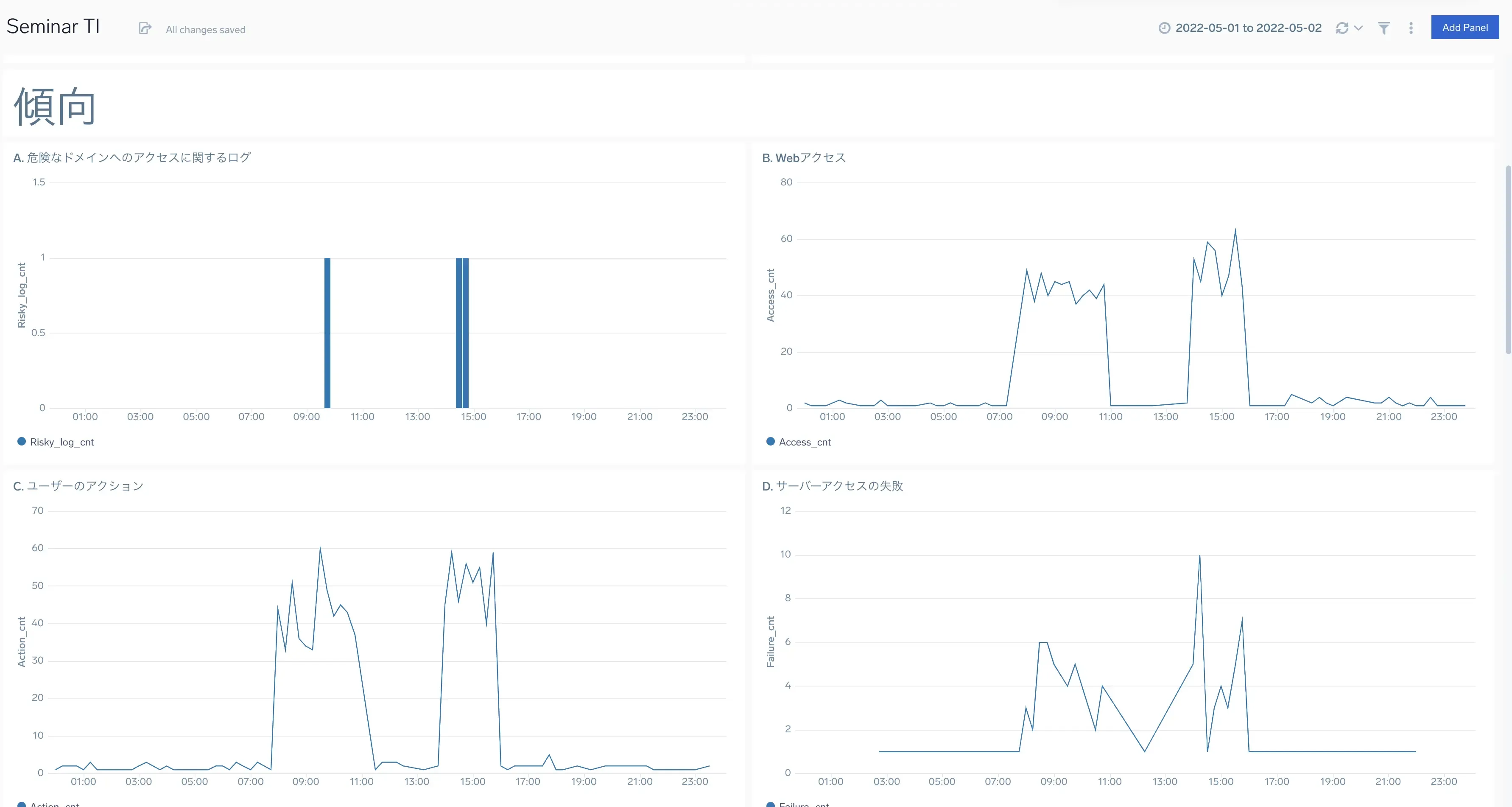
Sumo Logicは会社全体の稼働状況をリアルタイムで確認する、TI (Threat Intelligence)自社利用クラウドサービスの稼働状況を監視できます。情報システム部門にとって大切なダッシュボードとなります。
別課題としては、社外へプロジェクトデータを持ち出す不正は、対象者が退職した後でしか事故発見ができませんでした。
Sumo Logicを活用すると「プロジェクトデータ・重要データを外部持ち出し」兆候を発見することができます。 そこで、複数の行為をそれぞれスコア化して不正行為予見をすることが可能になります。 Sumo Logicは複数の業務アプリケーション利用をログデータからスコア化し、クラウド利用と不正行為予兆を導き出すことができます。
今回のセミナーでは、Sumo Logicを用いて脅威情報(Threat Intelligence)を実現する方法について紹介しました。

当セミナーは盛況のうち終了しました。次回のセミナーにご参加ください。

Sumo Logic オンライン

開催日時

2022年7月27日(水) 11:00〜11:45

プログラム

  • Sumo LogicでUEBA内部不正を、複数アプリ利用不正をスコアリングして監視
    • ① Sumo Logic機能の概要説明
    • ② TI(Threat Intelligence)自社利用クラウドサービスの稼働状況を監視するダッシュボード
    • ③ UEBA内部不正を検知するダッシュボード
    • ④ UEBAとTIダッシュボードを組み合わせた利用イメージ

参加費用

無料

Sumo Logicダッシュボードの一例

実際に脅威が発生した際のダッシュボードをデモを用いて説明します

注意事項

  • 参加申し込みは会社メールアドレスでお願いいたします。
  • 競合他社の方のご参加はご遠慮いただく場合がございます。ご了承ください。

当セミナーは盛況のうち終了しました。次回のセミナーにご参加ください。